pg下载赏金下载 应收账款账龄分析3大方法
账龄,是指应收账款从产生开始,直至当前时刻所经历的时间长度,其本质为经由给应收账款“贴上时间标签”,以此精准地识别出哪些款项有可能无法收回,进而据此制定催收策略 。
一、账龄分析的3大核心方法
需开展账龄分析工作,第一步是作出账龄分类,我们能够依靠金额、客户、时间这三个维度予以实施划分,还要分别着重关注各个方面的各不相同的重点情况 。
1、按金额分析
那就是针对每一笔项目款项展开追踪,就好比有着这样一种情况,某设备厂商,对于100万以上的订单,会单独去标记账龄,之后呢,发现有某一个客户,其180天以上逾期金额占比超过了40%,于是便果断地停止供货,进而启动法律程序 。
这种方法适合精准管理大额订单、重点项目
2、 按客户分析
即按照客户,分别统计其应收账款金额,和应收账款账龄分布情况

3.按时间区间分析
即对应收账款的账龄区间展开统计工作,并据此对相关金额加以分析;证监会所提出的要求是,按照1年以内、1 - 2年、2 - 3年、3年以上这种方式来进行划分pg下载官方认证,而实际上企业在开展实际操作的时候,会将划分做得更加细致入微,就像某企业会将1年内的应收账款账龄划分成0 - 30、31 - 60、61 - 90、>90这些不同的区间,并且还针对上述各个区间彼此分别制定了催收方案。
二、应收账款账龄分析报表制作
在实际工作里头,单单从上面提及的一个维度着手去制作账龄分析报表呢,明显是不具备实用性的,我们能够综合运用上面所说的三种方法来开展账龄分析,一方面得要反映出整体的风险趋势,另一方面又要能够穿透抵达具体客户以及订单、金额的那种细致程度。
1、全局分析:快速定位风险区间
采用最少的时长锁定具有高风险的账龄区段,清晰地明确进行分析的优先等级,着重去关注一下账龄的健康程度 。
核心指标:
可以使用的分析方法:
2、客户分析:识别高风险主体
先是借助第一层级识别出了高风险应收账款呢,接着就往下钻从而找出问题客户啦,然后制定出差异化管理策略哟。
分类维度:
关键指标:
假设客户账龄失衡指数呈现出等于 0.8 的状况,此状况被判定为高风险,然而该客户却贡献了年收入的 25%,在这样的情形下pg下载,是能够保留合作关系的,不过要将合作模式转变为预付款模式 。
3、订单分析:挖掘逾期根因
有可能一位客户存在着多个订单,自显示成为难题的客户处深入探究到遭遇麻烦的订单,去瞧瞧究竟是哪一个订单出现了状况,其缘由又到底为何呢 。
分析维度:
根因定位方法:
假设存在这样一个企业,在其业务当中,发现了一类订单,该订单并未明确给出验收截止的日期,经过数据统计分析,这类订单的平均有着比标准订单还要长27天的账龄,在这种情况下,是可以在合同里面增添“到货7个工作日期限以内如果未进行反馈那就视作验收合格”这样的条款的。
4、金额分析:量化风险价值
将风险转化为财务指标,支持决策优化。
核心计算:
由此进行策略优化:
三、应收账款账龄分析5张报表模板1、应收账款账龄分析
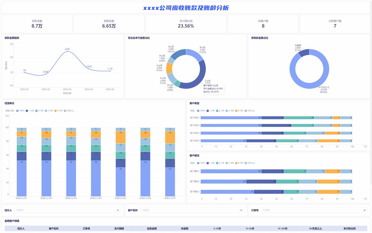
适合财务以及业务去看的是应收账款账龄分析;关于公司整体的应收账款情况,这个看板借着指标卡进行展示,像当下的应收账款数额,还有未到账的应收账款金额所占比例,以及未付款客户数量等,接着展示应收账款的分布情形等方面,以此方便财务人员与业务人员能够及时留意高风险应收账款、高风险客户,进而得以及时实施催款 。

2、客户账龄分析
适合业务人员看的客户账龄分析看板,是依据不同类型、属性的赊销客户,来统计客户数分布以及应收金额账龄分布,进而定位出账龄结构存在问题的客户类型,并且,还会从客户层级出发去展示逾期客户明细表 。

3、应收账款组织对比分析
这个看板适宜供区域管理者去看,从集团跟区域的视角将不同地区以及不同客户的应收账款金额、周转天数、逾期天数等予以关注,对区域管理者进行提醒,使其留意自身区域的坏账情形,把控应收账款的比例pg下载通道,并且坏账及时呈报 计提。

4、逾期应收账款分析
这张看板适宜财务予以关注,需从整体层面把控住当下逾期金额,明晰逾期客户的总体规模以及新增变化,剖析逾期客户的性质、逾期原因的占比情况,找准逾期风险类型的客户,明确逾期重点因素,与此同时要掌握不同账龄区间的总金额以及客户数量的分布状况,判定当期逾期风险情形的严重程度,从区域方面统计经营单位总的逾期数额,确定应收账款存在问题的区域。

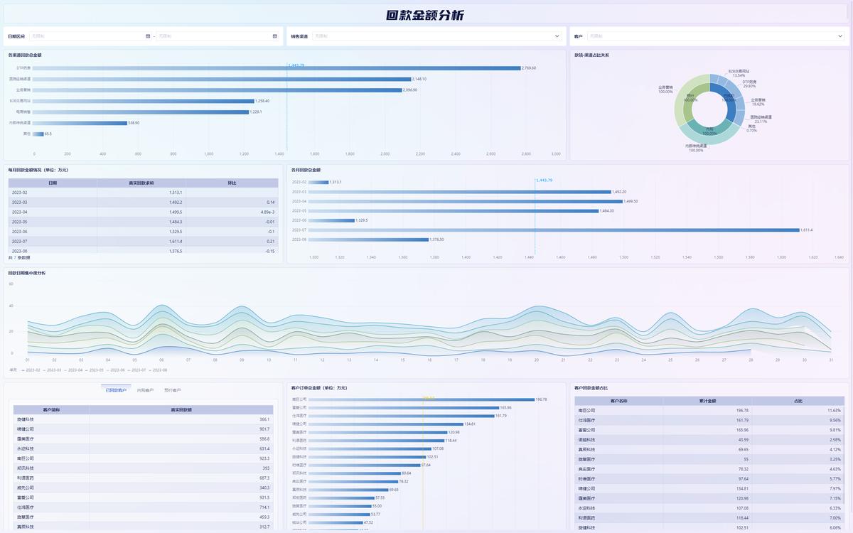
7、回款分析
这张看板,对于财务使用而言是适宜的;该看板,是从时间以及渠道维度出发,去分析客户回款状况,一方面呢,财务人员借助回款分析,能够对各个渠道的回款风险予以分析,进而评估客户信用度;另一方面呀,经由时间维度的分析,能够依据回款集中度,合理地开展税务筹划 。
